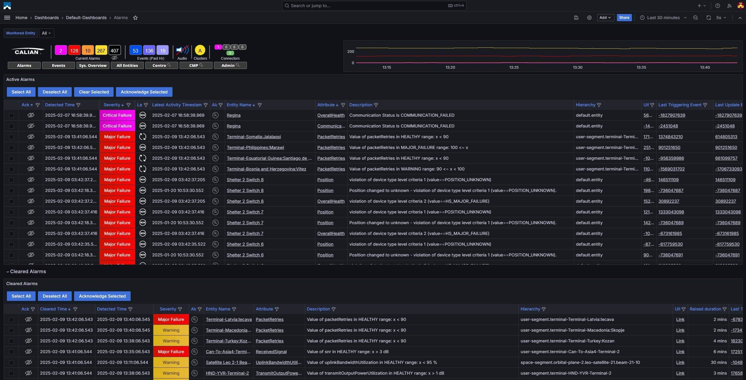
Monitor and control absolutely everything at your ground station
The Calian Mon-A-Co Edge system provides satellite, broadcast, telecommunications and cable network operators the performance flexibility and ease of use they need to optimize their networks. Mon-A-Co’s distributed fault tolerant architecture can manage network elements locally and across the globe.
Robust, intuitive interface
Mon-A-Co integrates seamlessly with your existing business, service and network management systems.


Mon−A−Co system features
Device management
- Monitor and control any device in the network.
- Supports virtually any interface standard including serial and ethernet. Communication protocols include TCP, UDP, Modbus, SNMP, and others.
- Specify health criteria for monitored equipment.
- Notify operators with events and alarms when health criteria is violated.
Events and alarms
Problem analysis and trending
System Changes and Expansion
Platforms
Mon-A-Co Edge operates under the Linux environment. It can be deployed on standard servers or in virtualized environments. For high availability applications, Mon-A-Co Edge is available in a fault tolerant configuration with built‑in protection switching, helping you achieve continuous 24 x 7 operations.
Additional features
- Simple carrier monitoring
- Uplink power control
- Computed EIRP display
- Integration with other network management systems
- Ephemeris file handling
- Redundancy management
- SNMP and REST north‑bound interfaces
- Site diversity management available
- Satellite pass management available



Talk to a Calian expert today
Reach out to learn how our innovative solutions can help you solve your most complex challenges.
Social responsibility at Calian
Committed to social responsibility.
ESG—more than a buzzword.
Our vision builds on our mission, values, historical commitment to social responsibility and key competencies. It provides a framework and focus for our activities and corporate communications related to ESG (Environmental Social Governance).
Download ESG report
Your service inspires us.
Proudly welcoming 100+ veterans to our team every year
Their expertise enriches our solutions, and hiring military spouses is our heartfelt way of giving back to the defence community. We’re committed to being there for you, in and out of uniform.
Explore opportunities

Relocating? We’ve got you covered.
4,000+ family members connected with family doctors
Our partnership with the Canadian Forces Morale and Welfare Services ensures that military family members are connected with family doctors, hassle-free.
Learn more

Building a resilient community together.
$650,000+ in corporate giving
We are woven into our community’s fabric, our support extending to renowned organizations and causes. We’re not just about business; we are about building a supportive and resilient community together.
Learn more

Engaging in research that matters.
Our contributions to significant research projects and our focus on environmental safety are unwavering. We’re front-runners in compliance with environmental laws and continually innovate to lessen our ecological footprint.
Learn more

Committed to exceeding expectations.
30+ Indigenous community engagements
With a published Indigenous engagement policy, Calian sets out the framework and guidelines for all Calian business activities while being wholly committed to meeting—even exceeding—the five per cent Indigenous participation requirement on all Federal contracts.
Learn more
Global innovation for connected, safe and healthy lives
Explore our four business units below.







